Skip to main content

Accessing Reown Analytics

To access Reown Analytics and explore these insightful features, follow these simple steps:
  1. Log In to your Cloud Account here.
  2. Click on your Project.
  3. Click the Analytics Tab.
  4. Select the Analytics section of your choice.
By following these steps, you can easily access and leverage Reown Analytics to track your project’s progress and make informed decisions to take your project to the next level.

Understanding Reown Analytics

WalletConnect Dashboard now includes Analytics to help you better understand your project’s performance. Let’s break down some terms and explore the new analytics sections in a simple manner.

Analytics Sections

DefinitionsRefer to Definitions for the meaning of terms used in Reown Analytics.

Relay

Overview - Wallet/Dapp Sessions

Displays the total count of established connections between your project and Reown SDK.

Overview - Clients

Indicates the total number of connections established from clients (device or browser if connecting on the web).

Overview - Messages

Shows the total messages exchanged between the configured Reown SDK and the Relay Server.

Wallet/Dapp Sessions

Shows the daily trend of established sessions over a 30 day period.

Clients

Shows the daily trend of client connections over a 30 day period.

All Messages

Shows the daily trend of messages connections over a 30 day period.

Projects

Lists the top ranked wallets/Dapps connected to your project.

Countries and Continents

Provides insights into user connections by displaying the countries and continents with the most connections.
Learn more about the Relay here

RPC

Overview RPC Requests

Represents the total count of remote procedure calls (RPC) made to the blockchain API for the last 30 days.

RPC Request Volumes

Displays the daily trend of API requests made to the blockchain API.

RPC Chain

Shows the top chain requests made by Chain ID.

RPC Method

Highlights the top-ranked methods called by your users.

Countries

Illustrates user connections by displaying the countries with the most connections.
Learn more about the Blockchain API here

AppKit

Avg. Daily Visitors

Indicates the daily average of unique visitors to your app’s AppKit.

Avg. Daily Sessions

Indicates the daily average of sessions.

Avg. Daily Connections

Indicates the daily average of connections made through AppKit.

Sessions

Indicates the total count of sessions.

Successful connections

Total count of all connections made between a wallet and your app.

Countries

Ranks the top countries with the highest user connections.

Wallets Breakdown

Ranks the top wallets that your users are connecting from.

All Events

This table and chart shows the count of various events that are triggered as the users interact with AppKit.

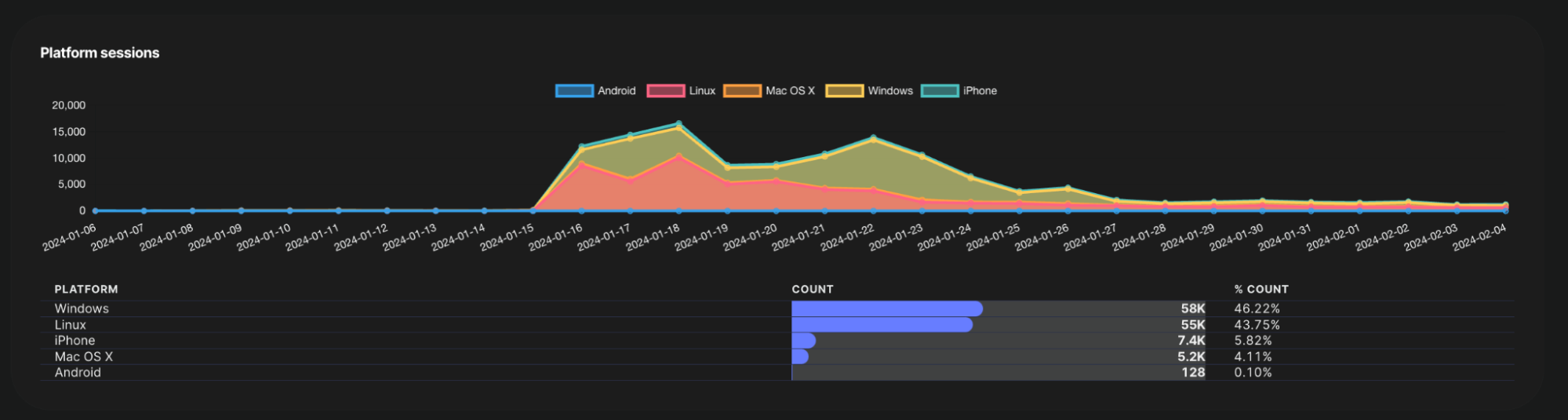
Platform Sessions

Provides a breakdown of sessions that have been created by device platform.

Visitors

Shows the daily trend of unique visitors to your app’s AppKit.

Sessions

Shows the daily trend of sessions created when the user signs a message with their connected wallet.

Successful connections

Shows the daily trend of successful connections to your app.

Web3Inbox

Subscribers - All Time

Total count of all subscribers to your project.

Notifications - All Time

Total count of all notifications sent from your project.

Subscribers

Daily trend chart illustrating the growth of subscribers.

Notifications

Daily trend chart of total notifications received by your subscribers.

Messaged Accounts

Daily trend chart of unique wallets that received the notification.

Subscribers by notification type

This table shows the total count of subscribers by notification type over a 30 day period.

Definitions

Definitions of terms used in Reown Analytics.
TermDescription
Relay:SessionA session within the context of Relay analytics denotes meaningful user actions, like signing transactions for NFT sales or trades, within a wallet or dapp. It emphasizes core SDK functionality.
AppKit:SessionA session within the context of AppKit analytics represents the connection established between your project and your user’s device (includes browsers). Sessions are created when the user interacts with AppKit on your app. If user events are tracked within a 30-minute range, they will be considered within the same session.
MessageMessages are data exchanges between the Reown SDK and the Relay Server, facilitating communication between your project and connected clients.
ClientA client is a device or browser connected to your project.
Blockchain APIThe interface that allows your project to interact with the blockchain. Remote Procedure Calls (RPC) are used to request information or execute operations on the blockchain through this API.
Chain IDChain ID identifies a specific blockchain network. Different blockchain networks, such as Ethereum Mainnet or a testnet, have unique Chain IDs.